熱門文章 / POPULAR ARTICLES
聯系我們 / CONTACT
聯系人:劉小姐
電 話:18581853739
座 機:028-66579066
網 址:www.ruiim.cn
地 址:四川省成都市高新區創業路1號劍恒發展中心5樓510室
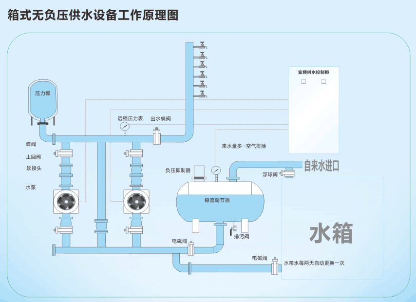
箱式無負壓供水設備水箱溢水口漏水的原因
瀏覽次數: 更新時間:2015/7/27 10:21:15
大多數人對箱式無負壓供水設備上水控制系統的工作原理不是太懂,所以不知道具體原因出在哪里。其實箱式無負壓供水設備水箱溢水口漏水是因為浮球閥出現了問題,浮球閥在水箱里面是控制水位上升或下降的。如果浮球閥出現問題,水位便會一直上漲,超過溢水口,所以就會出現溢水口漏水的問題。下面博海供水設備生產廠家給大家講解一下浮球閥的工作原理。

浮球閥是有閥體、活塞、連桿和浮球等幾個主要部件構造而成,應用杠桿原理工作。當供水設備水箱水位降低時,浮球隨水位降低,通過固定浮球的連桿帶 動閥體內的活塞往外拉,使閥體和活塞之間產生空卻,能使自來水進入水箱;當水位上漲時,浮球閥也跟著上升。浮球閥上升就帶動連桿也上升。連桿與另一端的閥門相連,當浮球的浮力超過自來水壓力時,連桿支起橡膠活塞墊,自來水也就被浮球閥關閉了。
上一篇:高層住宅從幾樓開始二次供水? 下一篇:恒壓變頻供水設備三用一備的控制流程


微信在線咨詢

